GNHDD120撬裝式水平穿越鉆機泥漿回收系統(tǒng)工藝及流程布局
2016-12-28 15:11
|
|
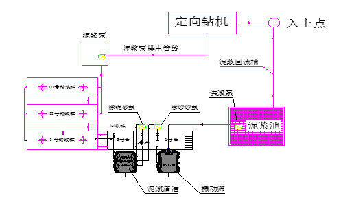
冠能固控為中油管道公司定制生產的GNHDD120撬裝式水平穿越鉆機泥漿回收系統(tǒng)(三級處理)泥漿工藝流程如圖一所示: ![]() 泥漿回收系統(tǒng)工藝流程如圖二所示: ![]() 在穿越施工中,泥漿泵將Ⅲ、Ⅳ號罐里的合格泥漿以高壓輸送給鉆機,通過鉆桿進入鉆頭工作部位,泥漿將鉆進所產生的鉆屑攜帶上地面流入泥漿池里,啟動供漿泵(用戶自備)分別供給除砂清潔一體機和除泥清潔一體機通過下層篩網(wǎng)過濾后,泥漿進入回收罐的1#艙內,再通過1#砂泵輸送給除砂清潔一體機的除砂旋流器進行固液分離,清潔后的泥漿通過溢流管匯流入回收罐的2#艙內; 分離出來的泥砂通過除砂清潔一體機的上層篩網(wǎng)干燥后同下層篩網(wǎng)分出的泥砂一起排出罐外; 進入2#艙的泥漿在經過2#砂泵供給除泥清潔一體機的除泥旋流器進行固液分離,清潔后的泥漿通過溢流管匯流入回收罐的3#艙內,分離出來的泥砂通過除泥清潔一體機的上層篩網(wǎng)干燥后同下層篩網(wǎng)分出的泥砂一起排出罐外; 以上為三級處理系統(tǒng)工作工程簡述。 3#艙內的泥漿在泥漿攪拌器的作用下始終處于均勻狀態(tài),該泥漿再通過泥漿離心機供漿泵分別供給1#、2#臥式螺旋沉降離心機進行更徹底的四級凈化處理; 凈化后的泥漿進入FG30凈化罐,離心機分離出來的泥通過排砂槽排出罐外。(回收罐3#艙內的泥漿未經過離心機處理的,可以通過溢流管流到凈化罐內)FG30凈化罐內的干凈泥漿通過管道離心泵可輸送到其它儲漿罐里,再供泥漿泵循環(huán)使用。 |

English




冀公網(wǎng)安備 13102802000373號